گستردگی بعد مسافت و تعداد بالای محصولات بهرهبرداری شده شرکت بصیر پردازش در سطح کشور موجب گردید تا تیم توسعه نرم افزار به منظور کنترل کیفیت و مدیریت این محصولات اقدام به توسعه پلتفورمی مبتنی بر اینترنت اشیاء بر بستر اینترنت (یا اینترانت) کند تا با جمعآوری علایم حیاتی سخت افزاری و نرم افزاری از انواع سنسورهای موجود یا توسعه داده شده به این منظور، مشکلات کاهش عملکرد و کیفیت را در اسرع وقت شناسایی کرده هشدارهای لازم را تولید کند و در صورت لزوم دستورات لازم از مرکز به سامانهها صادر شده و یا به بخش تعمیرات و نگهداری ارجاع گردد.
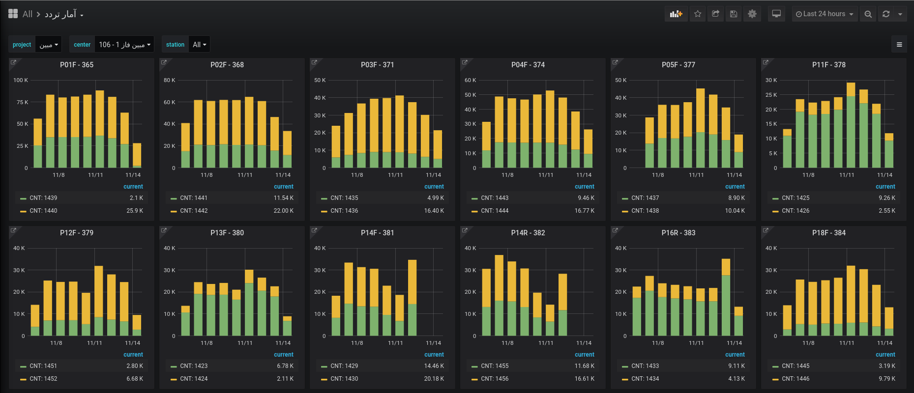
سنسورهای نرم افزاری این پلتفورم نرم افزارهایی هستند که بیش از ۱۰۰۰ پارامتر از تعداد تردد و تخلف ثبت شده گرفته تا یکسان بودن ساعت نقطه و مرکز و سرعت شبکه و صف ارسال و پردازش و غیره را از دوربین جمعآوری کرده در بازههای زمانی سه دقیقهای به سرور ارسال میکنند. این نرمافزارها با امکان دریافت دستورات از مرکز میتوانند عملیاتی از قبیل به روزرسانی، ریست نرم افزاری، تنظیم زمان، دریافت تصویر از دوربینها و سایر اقداماتی که برای کنترل از راه دور این سامانهها ضروری است را در اسرع وقت انجام دهند. مادامی که اتصال دوربین با مرکز برقرار باشد عملا هیچ نیازی به مراجعه حضوری به منظور اعمال تغییرات نرم افزاری و یا عیب یابی سامانهها وجود ندارد.
سنسورهای سخت افزاری مخصوصی نیز توسط متخصصین شرکت بصیر پردازش به منظور جمعآوری اطلاعاتی نظیر دمای بیرون و داخل رک، ولتاژ باتری، باز و بسته شدن درب رک و غیره طراحی شده است. از طریق تعامل با این سخت افزارها میتوان دستوراتی نظیر ریست سخت افزاری را به سامانهها ارسال کرد. که نیاز به مراجعه حضوری در پای سامانه را به شدت کاهش داده است.
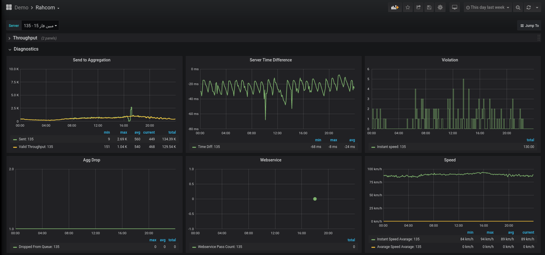
نرمافزارهای مرکز که وظیفه اعمال تنظیمات نقاط، دریافت اطلاعات ثبت تخلف و تردد، همگام سازی سامانهها و محاسبه سرعت متوسط و ارسال اطلاعات به مرکزهای مورد نظر را بر عهده دارند پارامترهای متعددی از تروپوت دریافت رکوردها و صف ارسال گرفته تا وضعیت سلامت پایگاه داده و دادههای امنیتی همچون لاگینهای صورت گرفته روی سرور را جمعآوری کرده به این پلتفورم ارسال میکند.
تمامی پارامترهای جمعآوری شده از سنسورها و نرم افزارها که تعداد آنها نزدیک به ۱۷۰۰ مشخصه است در بازههای زمانی کوتاه ۳ دقیقهای از بیش از ۱۵۰۰ دوربین در سطح کشور در این پلتفورم دریافت شده و در یک پایگاه داده دنباله زمانی (Time Series) ذخیره میگردد. این پایگاه داده تمام اطلاعات را برای دسترسی سریع به مدت سه ماه نگهداری کرده و پس از آن به صورت خودکار خلاصهای از اطلاعات را برای مراجعات بعدی به مدت سه سال نگهداری میکند. تیم توسعه از یک نرمافزار متن باز تحت وب برای نمایش دادههای آماری استفاده کرده و همچنین با استفاده از موتور تحلیل دادههای رشتهای و توسعه الگوریتمهای مورد نیاز اقدام به شناسایی آنومالیها و ارسال هشدار میکند.
در توسعه این محصول محدودیتهای پایداری اتصال و پهنای باند موجود در زیرساختهای اینترنتی کشور در نظر گرفته شده و با بهینه سازیهای صورت گرفته ارسال اطلاعات و دریافت دستورات در دور افتادهترین نقاط کشور نیز میسر است.
با استفاده از پلتفورم اینترنت اشیاء هزینههای نگهداری سامانههای ثبت تخلف که بعضا در مناطق صعب العبور و کیلومترها دورتر از شهر نصب شدهاند به شدت کاهش یافته و در عین حال به ما امکان داده است تا در میان رقبا بهترین کیفیت خدمات نگهداری را ارائه کنیم. برای اطلاع از کارايی این محصول در فرآیند پشتیبانی شرکت بصیرپردازش میتوانید به صفحه خدمات پشتیبانی و نگهداری مراجعه کنید.
از تحلیلهای این سامانه همچنین میتوان در راستای رسیدن به یک راهکار حمل و نقل هوشمند و مهندسی ترافیک استفاده کرد. این سامانه تنها به سنسورهای ترافیکی محدود نیست و میتواند بستری برای پیادهسازی یک راهکار جامع برای شهری هوشمند باشد که با جمع آوری اطلاعات انواع سنسورها (به عنوان مثال آلودگی هوا) منجر به تصمیمگیریهای آگاهانهتر و بهینهتر میگردد.
